Feature Availability: FREE | PLUS | PRO | PREMIUM
It indicates the deadline by which an order is expected to be fulfilled, processed, or delivered.
Why is it Important? It helps businesses manage order timelines effectively. It sets clear expectations for processing, shipping, or fulfillment, ensuring timely delivery and improved customer satisfaction. Tracking due dates also allows teams to prioritize urgent orders, avoid delays, and maintain a smooth workflow.
Summary:
Orders
Go to Orders.
You can now view the Due Date column in your order list.
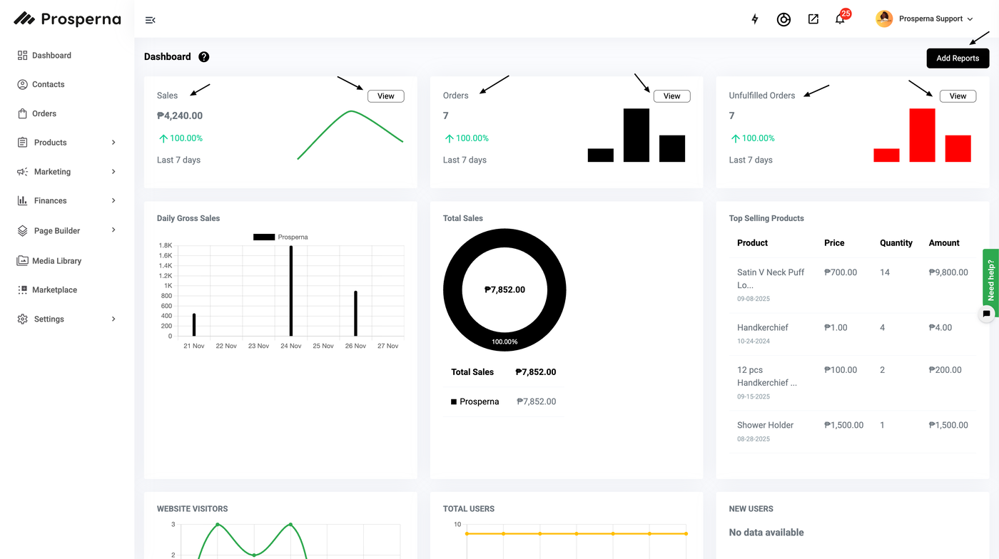
Dashboard
Go to Dashboard.
Select your desired report such as Sales, Orders or Unfulfilled Orders by clicking the corresponding “View” button.
When filtering Sales, Orders, or Unfulfilled Orders, click the 'Due Date'.
Steps to Check the Due Date (Delivery Date to be Displayed)
Orders:
1. Go to Orders.
2. You can now view the Due Date column in your order list.

Dashboard:
1. Go to Dashboard.
2. Select your desired report such as Sales, Orders or Unfulfilled Orders by clicking the corresponding “View” button.
See related articles here: About Reports; Product Sales and Inventory Report

3. When filtering Sales, Orders, or Unfulfilled Orders, click on the 'Due Date'.
The available options in the dropdown are: All, Today, Yesterday, Last 7 Days, Last 30 Days, Current Year, and Custom.

Result: You can now view the 'Due Date' column after applying your filters.
Need more help?
For more information and assistance, please send an email to support@prosperna.com.