Feature Availability: ALL PLANS
Export orders functionality allows you to effortlessly download all your order details into a convenient CSV file format. This feature streamlines the process of managing and analyzing your sales data, providing a comprehensive view for better business insights and decision-making.
Why is it important? Export Orders facilitates easy data management by allowing businesses to organize and archive their sales information in a structured format. This accessibility simplifies analysis, enabling businesses to track trends, identify patterns, and make informed decisions based on comprehensive sales data.
Skill Level: Beginner | Advanced | Expert
How long does it take to do? 2 Minutes
Requirements:
Orders
Summary:
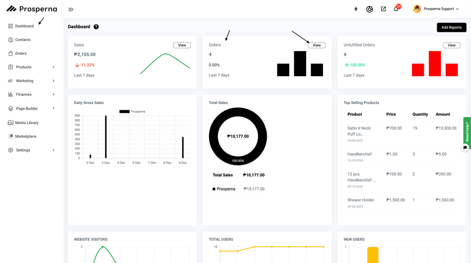
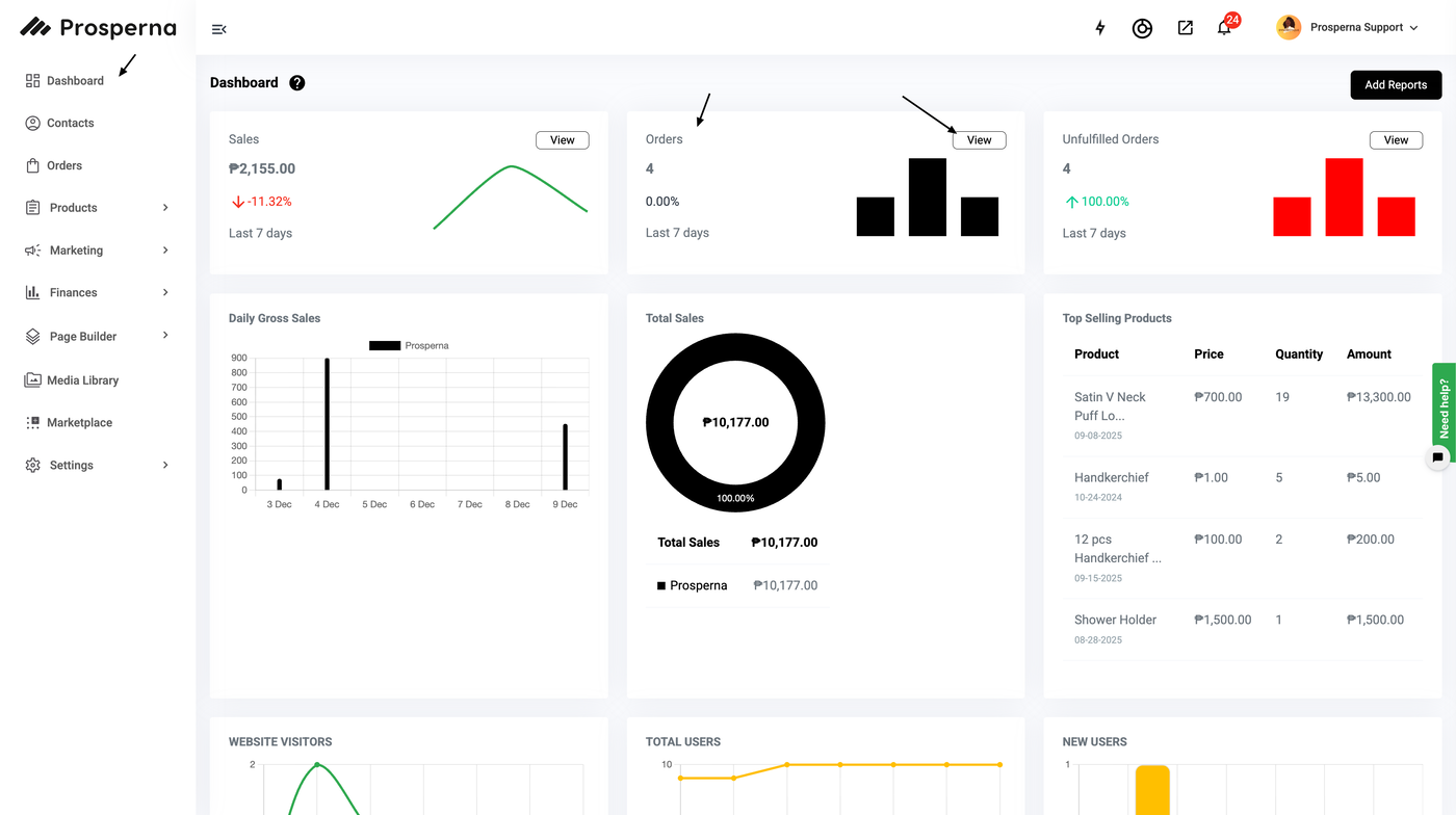
In the Dashboard, under Orders, click View
Apply filters based on the orders to be exported
Click Export
Steps to Export Order
1. In the Dashboard, under Orders, click View

2. Apply filters based on the orders to be exported
Note: You can filter the orders by Date, Order Status, Payment Method or Shipping Methos.
3. Click Export

Result: You have successfully exported your Orders.
Need more help?
For more information and assistance, please send an email to support@prosperna.com.