Feature Availability: FREE | PLUS | PRO | PREMIUM
Account Usage refers to the details of your plan, such as the number of available products, the number of users allowed, and the amount of storage you can consume inside the platform
Why is it important? Being able to view your account usage helps you easily understand and view the limitations and availability of products and storage within your plan, allowing you to make informed decisions for your online store.
Skill Level: Beginner | Advanced | Expert
How long does it take to do? Less than 2 Minutes
Requirements: This is visible in all plan types
Summary
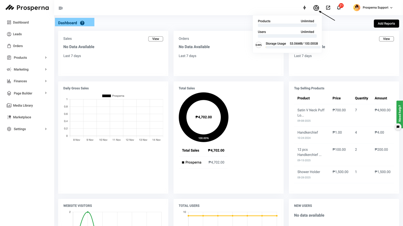
Go to your Dashboard
Press the Symbol beside the Setup Guide Button
View your Account Usage
If you want to upgrade your plan, click on the upgrade button inside the Account Usage View
Steps to Account Usage
1. Go to your Dashboard
2. Press the Symbol beside the Setup Guide Button
3. View your Account Usage

4. If you want to upgrade your plan, click on the upgrade button inside the Account Usage View or go to the Billing page by clicking on the drop down list under your profile in the upper right hand corner of the screen.

Need more help?
For more information and assistance, please send an email to support@prosperna.com.